Доступность ссылки

Артур Воронин: Керченский мост. Десять этапов проекта за три века


Вид Керченского пролива из космоса
Вид Керченского пролива из космоса

Специально для Крым.Реалии, рубрика «Мнение»

Симферополь – Этот проект часто называют не просто мостом из Крыма на Кубань, а мостом из Украины в Россию. Но тот, кто не просто одержим военно-стратегической идеей «разблокировать» Крым после аннексии, превратившей его в остров, а может оценивать мир реалистично, понимает, что его геополитическое значение ранее было намного больше. Керченский мост не может существовать просто как мост из Крыма на Кубань, он может жить только как мост из Европы в Южную Азию, не меньше. Здесь когда-то проходил Великий Шелковый путь, здесь пролегала трасса знаменитой телеграфной линии из Лондона в Дели. Мост мог бы дать толчок развитию инфраструктуры от Туманного Альбиона до Индии и Китая.

Не удивительно, что все время разрабатывались также проекты, сопутствующие мосту через Керченский пролив. Например, строительство скоростной магистрали Керчь – Геническ по Арабатской Стрелке. Сейчас «правительство» оккупированного Крыма планирует строительство «Магистрали Победы» от Севастополя до Керчи и дальше до Новороссийска. Существуют проекты кольцевой магистрали вокруг Черного моря, проекты транспортных коридоров с Севера на Юг, а также от Балтики до Индийского океана, например «ТРАСЕКА». Словом, этот масштабный проект население Азово-Черноморского региона вынашивает много столетий. И судьба у него могла бы быть счастливой, но аннексия и оккупация Крыма разрушила все Евроазиатское значение Керченского моста и свела его к значению магистрали для снабжения Крыма и передвижения войск. Какова же истинная история и какой же будет реальная судьба этого проекта, прошедшего уже, по нашему мнению, целых 10 этапов?

Аэрофото керченского пролива
Аэрофото керченского пролива

Ширина Керченского пролива в наиболее узких местах – от Керчи до косы Чушка – составляет приблизительно пять километров. Пока же наиболее длинным мостом на постсоветском пространстве остаются мост в Ульяновске длиной 5,8 километра, и мост через Амур возле Хабаровска длиной 2,6 километра. В мире есть много мостов значительно длиннее: Ангела Меркель не так давно перерезала ленточку на мосту в 4104 метра, соединившем город Штральзунд на побережье Балтийского моря с островом Рюген. Дания и Германия строят мост длиной 20 километров через Балтийское море. Китай недавно открыл движение по самому длинному в мире морскому мосту через Ханчжоуский залив, протяженность которого составляет 36 километров, и строит новый мост длиной в 50 километров! Его строительство начали в 2009 году. Мост свяжет приморскую провинцию Гуандун с островными территориями Гонконг и Макао. Мост Сянган-Чжухай-Аомэнь будет представлять собой комбинацию моста, туннеля и искусственного острова. По проекту общая протяженность моста составит 49,9 километров, включая 35,6 километров тоннеля под дном моря. Грандиозное мостовое сооружение рассчитано на 6 полос движения автотранспорта. Стоимость проекта составит не менее 10 млрд. долларов.

По замыслу проектировщиков, новые технологии, которые будут применяться в строительстве, должны обеспечить ресурс моста на 120 лет, а также его способность выдерживать ветер со скоростью до 51 м/секунду и сейсмическую активность до 8 баллов. Строительство моста начали с работ по засыпке грунтом акватории между Чжухаем и Аомэнем. Этот «искусственный остров» займет площадь 2,17 млн кв. метров, будет включать в себя больверк длиной свыше 8000 метров, причалы и другие сооружения.

Вообще длина моста не является препятствием: был бы твердый грунт под водой – и гони хоть на сотни километров, хоть вообще вокруг Земного шара. Сложность же Керченского пролива именно в том, что там... некуда забивать сваи. Его дно состоит из грязевых вулканов, толщина ила здесь более 50 метров, причем он перемещается, и море время от времени то намывает острова, то создает глубокие промоины, то извергает вулканическую грязь. Ни одно судно не передвигается по Керченскому проливу без лоцмана, которым стоит большого труда заводить суда в русло искусственного Керчь-Еникальского канала, прорытого вдоль Керченского побережья, поскольку глубина самого пролива меньше осадки больших судов. Есть и много других препятствий, но об этом ниже.

Мечта веков. Этап 1

Если встать в солнечный день на Керченском берегу Крыма, то на другом берегу пролива увидишь размытый небесной синевой берег Тамани. Это еще не сама Тамань, это коса Чушка. Расстояние меньше 5 километров. При этом виде в мечтах не может не родиться желание построить туда мост. Как было бы красиво?! Я уверен, такое романическое чувство было у каждого стоящего на этом месте, может быть даже у древних греков из Пантикапея, хотя они и не владели еще нужными технологиями. А почему не владели? Ведь построили же древние Семь чудес света, разве это было проще?

Вид из Крыма на Тамань
Вид из Крыма на Тамань

С 1851 года в Эрмитаже хранится «найденный» в 1792 году на берегу пролива Тмутараканский камень, на котором написано: «В лето 6576 (1068 год по современному исчислению – Авт.) князь Глеб мерил море по льду от Тмутаракани до Корчева. 14000 саженей» (см. УРЕ, том 14, стр. 438). Но поскольку позже серьезные российские ученые признали Тмутараканский камень более поздней подделкой, принадлежащей ко времени первых фальсификаций российской истории с целью утвердить в Крыму древность Московского царства, присвоившего себе историю Киевской Руси, то, строго говоря, князя Глеба нельзя признать первым «проектировщиком» Керченского моста, тем не менее, этот новодел свидетельствует, что идея все равно явно существовала в головах людей уже в ХІ веке. Таким образом – ей не менее 10 веков, и она все еще остается не осуществленной.

Азовская запруда. Этап 2

Общепризнано, что первым реальный проект построения перехода через Керченский пролив выдвинул Владимир Дмитриевич Менделеев, сын великого химика. В 1880 году Дмитрий Иванович Менделеев путешествовал по Южной России, по Крыму и Кавказу. Его сопровождал сын Владимир, пятнадцатилетний кадет Морского корпуса. Позже Менделеев напишет, что именно тогда у пятнадцатилетнего подростка возникла идея перекрытия Керченского пролива. Его план состоял в сооружении запруды от мыса Павловского к косе Тузла, а потом с нее – на Тамань. Это была уже не идея, которой 10 веков, а реальный проект. С того времени ему исполнилось уже 135 лет. Керченский мост – проект, который занимал умы лучших инженеров мира на протяжении трех – 19-20-21-го – веков!

Проект Азовской Запруды Владимира Менделеева
Проект Азовской Запруды Владимира Менделеева

Характерно, что и Азовский гидроузел, как его стали позже называть, был, собственно, не мостом из Тамани в Крым, он преследовал другие цели. Уже тогда развитие промышленности на юге привело к усиленному расходу воды впадающих в Азов Кубани и Дона. Уровень воды в Азове, соленость которого составляла 11 промилле, из-за уменьшения притока пресной воды, быстро снижался, а это приводило к усиленному перетоку воды чрез пролив из Черного моря, соленость которой составляла 17 промилле. Засоление Азова приводило к гибели мальков почти всех видов рыб. А ведь в то время это «самое маленькое из всех земных морей», как пишет Лев Яруцкий в «Приазовском рабочем», было самым урожайным. «С одного гектара «голубой пашни» Азовского моря снимали рыбного урожая в полтора раза больше, чем в Северном, в шесть раз больше, чем в Каспийском, в восемь раз больше, чем в Балтийском, и почти в двадцать пять раз больше, чем в Черном море. В благоприятные годы азовские рыбаки вылавливали до трех миллионов центнеров рыбы, да какой рыбы! Тут и красные осетровые породы — белуга и севрюга, и знаменитая тарань, судак, рыбец, шемая». Уже тогда Азов недополучал ежегодно 14 кубических километров воды.

Но Владимир трагически погиб 19 декабря 1898 года в возрасте 33 лет. Граф Витте разрешил Менделееву-старшему издание труда его сына и через несколько месяцев в Петербурге вышла книга: «Проект поднятия уровня Азовского моря запрудою Керченского пролива. Составлен Владимиром Дмитриевичем Менделеевым. Посмертное издание, с приложением 2 карт и 5 разрезов». Дмитрий Менделеев впоследствии писал, что сооружение запруды станет памятником его сыну, которому он хотел завещать все свое теоретическое наследие.

Запруда Менделеева должна была, по замыслу автора, решить две задачи: уменьшить приток в Азов соленой черноморской воды и поднять ее общий уровень

Запруда Менделеева должна была, по замыслу автора, решить две задачи. Во-первых, он пытался уменьшить приток соленой черноморской воды в Азов, что спасло бы в нем ценные породы рыб. Правда, ни граф Витте, ни отец и сын Менделеевы не могли знать, что в 1952 году будет закончено строительство Волго-Донского канала.

Волго-Донский канал отобрал у Азова еще почти половину (примерно 40%!) стока воды из Дона. Соленая Черноморская вода хлынула через пролив в Азов, что окончательно похоронило идею молодого Менделеева и вынесло приговор судьбе почти всей азовской рыбы. Мальки осетра, бычка и других рыб не выдерживали солености Черноморской воды и гибли. Странная закономерность – власти почти всегда поступают вопреки тому, что советуют ученые, и приносят своими действиями непоправимый вред и обществу, и природе.

Вторая цель Владимира Менделеева состояла в том, что запруда поднимет уровень воды в Азове на 6 футов, то есть еще на 20,5 метров, при том, что нынешняя глубина Азова равна в среднем 10 метров, и даже Марьинское водохранилище в Симферополе глубже моря, его глубина 14 метров! Глубина Азова, по мнению Менделеева, увеличится, и море станет доступным для больших морских судов. Лев Яруцкий «Приазовский рабочий»: «Он (В. Менделеев – авт.) пророчески писал о неизбежном возникновении в Приазовье «металлургических заводов, близость которых к месторождениям угля и железа поставит их в особо выгодные условия». Это сказано задолго до возникновения «Никополя» и «Провиданса» и металлургического завода в Таганроге. Это открыло бы доступ океанским судам непосредственно к причалам Мариуполя, Таганрога, Ростова, Бердянска, Керчи, а каботажным – к причалам Темрюка, Ейска, Геническа». Правда, молодой Менделеев не предусмотрел всех последствий, например, только зона затопления должна была бы составить шесть тысяч квадратных верст, при общей поверхности моря в 33 тысячи кв. верст. Все это сегодня изучают ученые, уже создана математическая модель Азовского моря, на которой можно моделировать все процессы в нем, и приходят к выводу, что проект Менделеева был реальным, но требовал большой доработки. Тем не менее, и вторая задача, которую ставил Владимир Менделеев, как видим, была также похоронена введением в строй Волго-Донского канала. Теперь судоходство по Азовскому морю строго ограничено, а глубинные российские порты недостижимы для больших кораблей.

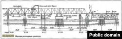
«Немецкий» мост. Этап 3

Схема моста через Керченский пролив 1944 года
Схема моста через Керченский пролив 1944 года

Технологии для реализации такого масштабного проекта человечество накопило только к середине ХХ века. Первыми приступили к реализации привлекательной идеи Керченской транспортной развязки немцы в ходе Второй мировой войны. В своих мемуарах «Третий рейх изнутри. Воспоминания рейхсминистра военной промышленности. 1930-1945» Альберт Шпеер писал: «Весной 1943 года Гитлер потребовал начать строительство пятикилометрового моста для автомобильного и железнодорожного транспорта через Керченский пролив. Здесь мы уже давно построили подвесную дорогу, которая была пущена 14 июня (1943 года) и доставляла каждый день тысячу тонн груза. Этого хватало для потребностей обороны 17-й армии. Однако Гитлер не отказался от своего плана прорыва в Персию через Кавказ. Работы велись непрерывно, и относительно них, начиная с зимы 1943 года, одно за другим поступали указания. Последняя директива: мост через Керченский пролив должен быть закончен до 1 августа 1944 года...».

Но усиленное наступление советских войск весной и летом 1944 года не дало немцам возможности достроить мост. Советские самолеты-разведчики, кружившие над проливом, фиксировали на пленку штабеля шпал, рельсов, конструкций. Разные представители командования время от времени ставили вопросы о бомбардировке строительства, но ставка Сталина приказала – не бомбить! Москва перед генеральным наступлением на южном направлении хотела получить не груду металлолома, а... готовый мост. Однако немцы так и не успели реализовать свой проект, хотя уже готовились к пуску первого поезда и завезли даже флажки со свастикой. Сотни тонн цемента, горы конструкций, балок, свай достались советским войскам. Сталин приказал: достроить мост!

История строительства моста через Керченский пролив в 1944 году

Строительные организации были созданы по обе стороны пролива. Соответственно проекту, под каждый пролет вбивали в подводный грунт 12 вертикальных и четыре наклонные сваи, каждая из которых имела длину 24 метра и весила 4 тонны. На центральных эстакадах моста под основную опору вбили в грунт 39 вертикальных свай и 40 наклонных. Однако в комплекте немецких запчастей на крымском берегу отдельных элементов конструкции не хватало, и их заменяли приспособленными местными материалами по временной схеме. Так, вместо немецких, было поставлено несколько местных деревянных опор, что значительно ослабило мост и позже привело к трагедии.

Ветераны строительства рассказывали, что велось оно в обстановке суровой секретности. После работы документация сдавалась представителю НКВД, рабочим запрещалось упоминать о характере строительства даже в письмах. Рядом с военными и мобилизованными строителями трудились штрафники. Работать приходилось и под бомбежками, и в шторм, и при убогом питании. В прибрежной зоне Керчи еще сохранилось кладбище времен той ударной транспортной стройки.

С помощью чрезвычайных усилий и ценой жизней многих крымчан и краснодарцев кроме моста было построено также 18 километров железнодорожного полотна по Крыму и 46 километров по Кубани...

Пуск первого поезда по заданию партии состоялся накануне 27-й годовщины Октября. От станции «Крым» к станции «Кавказ» прошел первый эшелон. Строителей представили к наградам. Однако теперь уже невозможно достоверно установить, сколько реально поездов успело пройти по этому мосту.

В необычно морозную зиму 1944–1945 годов в Азовском море образовался очень толстый слой льда. На многих картах этого района, которые мне приходилось видеть, ниже того места, где был построен мост, и сейчас еще проведена жирная линия – это граница обычного пакового льда, который периодически образуется в Азове. К несчастью в феврале 1945 года наступило резкое потепление, вдруг заштормило. Лед тронулся из Азова по проливу на юг, в Черное море, прямо на беззащитный и слабый построенный наспех мост. Говорят, тысячи жизней отобрало тогда море. Главный инженер строительства Иван Цюрупа просил у ставки четыре ледокола, бомбардировщики, но все было напрасно – лед не раскрошили даже бомбами, он разрушил мост. Сегодня от него нет и следа...

Несмотря на обстрел из орудий ледяных полей с берегов, бомбежка льда с самолетов и бросание на лед с опор специальными командами толовых пакетов – лед разрушил 15 промежуточных пролетов, большинство пролетных строений которых упало в море

Авария произошла 18-20 февраля 1945 года. Ледяные поля толщиной до 1 метра двигались на мост со стороны Азовского моря. Лед обладал большой прочностью. Разрушающая нагрузка на опоры достигала 270 тонн, а способность свай к сопротивлению составляла 246 тонн, а отдельных и всего 129 тонн. Несмотря на обстрел из орудий ледяных полей с берегов, бомбежка льда с самолетов и бросание на лед с опор специальными командами толовых пакетов – лед разрушил 15 промежуточных пролетов, большинство пролетных строений которых упало в море.

После аварии моста обсуждался вопрос о его дальнейшем судьбе. Правительственная комиссия решила разобрать мост, спроектировать и выстроить новый. Новые варианты проекта были закончены в 1945-1946 годах «Трансмостпроектом». Когда об этом заместитель министра транспорта И.Д. Гоцеридзе докладывал «Хозяину», как он рассказывал позднее, в конце он сказал: «Это, товарищ Сталин, будет «царь-мост», на что тот ответил: «Царя мы свергли в 1917 году». На этом идея постоянного мостового перехода через Керченский пролив тихо сошла со сцены. (См. М. С. Руденко, журнал «Транспортное строительство», 1991, №6.)

Советские послевоенные проекты. Этап 3

Известны еще две попытки строительства постоянного моста. Под руководством известного инженера-мостостроителя Бориса Константинова, автора Крымского моста в Москве, в конце 1940-х – начале 1950-х велось проектирование нового моста через Керченский пролив. Уже были созданы коллективы строителей, с обеих сторон пролива расположились строительные организации, успевшие построить первый бык – одну из десятков промежуточных опор.

Сталин выбрал переправу

Некоторые свидетели утверждают, что на эти работы был израсходован уже 1 миллиард дешевых послевоенных рублей. Но вопрос о строительстве был вынесен на Политбюро. Рассказывают, что после доклада автора проекта Сталин спросил, сколько будет стоить строительство моста и во что обойдется строительство паромной переправы, проект которой был представлен как альтернативный вариант. Конечно, стоимость переправы была значительно меньшей, и Сталин дважды сказал: «Будэм строить пэрэправу...».

Переправа, которая частично действует и до сих пор, вступила в строй в начале 1950-х годов, а мощный первый бык так и не построенного моста до сих пор торчит в воде возле крымского берега.

Победило лобби. Этап 4

Вторую попытку предприняли в середине 1970-х, она была связана со стремлением рыбаков улучшить экологию Азовского моря. Как известно, Азов перед войной давал 30% всесоюзной добычи ценной рыбы и икры. Однако после сокращения на 40% поступления в Азов пресных вод Дона и Кубани из-за введения в действие Волго-Донского канала и Кубанского водохранилища условия для рыбоводства в Азове значительно ухудшились. Вода в нем стала намного солонее, и не привыкшая к этому азовская рыба просто погибла. Было решено, что сооружать что-нибудь в проливе без учета судьбы Азовского моря – это преступление.

Проект Керченского моста не выдержал конкуренции с Ленинградской дамбой

По решению главкома «Азчеррыбы» проектный институт «Гидропроект» им. С. Я. Жука выполнил первую стадию проектных работ Керченского гидроузла, который ограничивал доступ соленой черноморской воды в Азов. Проект был согласован с Крымским облисполкомом и с правительством Украинской ССР. Однако последнее слово, как всегда, было за Москвой. Проект изучался в правительстве и в Госплане СССР, его расчетная стоимость составляла 480 миллионов рублей, которые равнялись нынешним 400 миллионам долларов. Однако параллельно в Госплан поступил такой же дорогой проект защитной дамбы Ленинграда, который активно отстаивал член Политбюро В. Романов. Проект Керченского гидроузла выдержал все экспертизы, но два таких строительства одновременно даже та страна не могла себе позволить. Преимущество в Политбюро КПСС было отдано Ленинградской дамбе. Проект Керченского гидроузла «временно» отложили. Как оказалось – навсегда...

Украинские проекты. Проект ПЭВК. Этап 5

С началом 90-х годов, после референдума 1991 года о воссоздании Крымской АССР, и первых попытках Москвы присоединить Крым, идея строительства моста стала активно подниматься политиками. Ее лоббировал сначала Юрий Мешков, впрочем, чисто декларативно и безуспешно. В средине 90-х проект лоббировала тогда ведущая для Крыма «Партия экономического возрождения Крыма» (ПЭВК), в которую входили бизнесмены-прагматики, только что разбогатевшие и вставшие на ноги после теневого присвоения разной собственности Крыма.

Проект моста «Крымэнергоресурсы»
Проект моста «Крымэнергоресурсы»

В 1995 году Крымское акционерное общество «Крымэнергоресурсы», которое состояло в основном из специалистов, ранее работавших на строительстве Крымской атомной станции, под руководством президента Алексея Галущака предложило свой проект двухъярусного моста длиной 5672 метра. Это был только один из возможных проектов, которые тогда рассматривались, хотя, на взгляд специалистов, именно он имел ряд преимуществ.

По верхнему ярусу авторы проекта планировали проложить автостраду на четыре ряда, по нижнему – двухпутную железную дорогу. Планировалось, что это был бы единственный в СНГ мост через морской пролив. Полная стоимость строительства оценивалась в 500 миллионов долларов, хотя после расширения проекта с учетом подъездных путей и реконструкции берегов с обеих сторон пролива она могла достигать 1,5-2 миллиардов. Авторы утверждали, что за год мост будет приносить более 50-ти миллионов долларов дохода. Они предлагали для строительства моста создать «Народное акционерное общество», были даже составлены списки первых желающих принять в нем участие. Велись переговоры с мостостроителями Германии и Франции, которые очень заинтересовались идеей и предлагали провести строительство образцово за пять лет, а это означало, что в 2000 году керченские воды могли уже течь под мостом. Предполагалось, что для строительства этого объекта нужны были ежегодные инвестиции Украины и России по 12-15 миллиардов рублей в масштабах того времени. Строительство могло обеспечить работой с обеих сторон пролива по пять тысяч человек. Предполагалось, что каждый акционер «Народного АО» смог бы получить дивиденды на 5-10% больше, чем в тогдашнем Сбербанке, а после сдачи моста мог иметь стабильный доход и право бесплатного проезда по нему.

Мост через Босфор, где плата за проезд составляет три доллара, дает приличные дивиденды акционерам и доход в бюджет Турции

Как предполагалось окупать затраты? Это было нетрудно подсчитать. Для аналогии брали мост через Босфор, где плата за проезд составляет три доллара, что дает приличные дивиденды акционерам и доход в бюджет Турции. Пропускная способность моста через Босфор – две тысячи автомашин в час и 24 пары поездов в сутки. Пропускная способность Керченского моста планировалась по этому проекту до трех тысяч автомашин за час и 30 пар поездов в сутки. Это давало возможность окупить затраты за пять-шесть лет.

Были и другие проекты. Так, институт «Киевсоюздорпроект» разработал свои два варианта моста длиной 5672 метра. По ним высота моста – 35 метров. Он должен был опираться на 43 опоры, по нему могло пролегать четыре полосы для автомобилей и два железнодорожных пути. Вес стальных конструкций этого моста достигал 114-ти тысяч тонн, объем железобетона – 482 тысячи кубометров. Ориентированная стоимость – 740 млн долларов США, срок строительства 36 месяцев. Срок возвращения кредитных средств – десять лет.

Научно-техническое предприятие «Киевинтерпроект» предложило свой вариант вантового моста: длина – 6285 метров, высота подмостового габарита – 60 метров, количество опор – 25 штук, длина вантовой секции – 220 метров, вес стальных конструкций – 184 тысячи тонн, объем железобетона – 450 тысяч кубометров. Ориентировочная стоимость – 620 млн. долларов США, срок строительства семь лет, срок возвращения кредитных средств – восемь лет.

Лужков-Грач. Памятник на крымском берегу. Этап 6

Памятник 28 апреля 2001 года о сотрудничестве и строительстве многофункционального перехода через Керченский пролив
Памятник 28 апреля 2001 года о сотрудничестве и строительстве многофункционального перехода через Керченский пролив

Потом идею подхватили Юрий Лужков и Леонид Грач. В апреле 2001 года возле ворот Керченской паромной переправы был установлен памятный знак, на табличке которого было длинно и туманно написано, что руководители Крыма и Краснодарского края (перечислены 7 фамилий и их длинные должности!) при участии Лужкова пописали Меморандум о «дружбе между Крымом и Краснодарским краем и принципиальной договоренности о намерении разработать и реализовать проект многофункционального транспортного перехода через Керченский пролив». Из этой тирады выходило, что сами авторы памятника мало верили в то, что мост будет построен, поскольку даже не утверждали этого, а сообщали, что только «договорились о намерении». А намерения, как известно, осуществляются далеко не всегда. Они создали даже совместное предприятие, под которое Лужковской мэрией выделялись какие-то деньги, но куда и как они использованы, знают только посвященные в этот процесс. Негласно считается, что часть из них пошла на строительство дома Леонида Грача в Симферополе, поскольку он ни разу не мог назвать легального источника средств для этого строительства. Со временем эти предприятия были закрыты, отчет об их работе никто не требовал. Впрочем, и отчитываться им было не в чем.

Больше 20 лет проект Керченского перехода использовался политиками как агитационная фишка перед разными выборами

В средине первого десятилетия ХХI века идею опять возродили. Тогдашняя Республиканская партия Украины, которую в Украине возглавлял Юрий Бойко, а в Крыму – Александр Гресс, 4 августа 2005 года провела целый агитационный выезд в Керчь, во время которого представила строительство Керченского моста, как составную часть своей предвыборной программы. Тем не менее, проект опять не сдвинулся с места.

Больше 20 лет проект Керченского перехода использовался политиками как агитационная фишка перед разными – и местными, и президентскими, и парламентскими – выборами. Однако, как только закрывались избирательные участки, про мост сразу же забывали.

Тоннель. Этап 7

Не удивительно, что из-за сложности геологии пролива в начале ХХІ века все большую популярность приобретал вариант не мостового, а тоннельного перехода через пролив. В 2000—2002 годах он даже считался основным и обсуждался в правительстве России и Кабинете Министров Украины.

Проект тоннеля Николая Глухова
Проект тоннеля Николая Глухова

Так, генеральный директор научно-производственной фирмы «ЭСПО» («Эксплуатация и Строительство Подземных Объектов») доктор технических наук Николай Глухов рассказал мне, что именно проект тоннеля многими специалистами признается наиболее жизнеспособным: во-первых, он не требовал межгосударственного решения на то время спорных вопросов о статусе Азовского моря и Керченского пролива, поскольку морских акваторий не касался вообще – уходил под землю на крымском берегу и выходил на кубанском, далеко от берега позади косы Чушка.

Во-вторых, по словам Глухова, он в два раза дешевле любого моста (оценивается в 700—800 миллионов долларов, в то время как мосты – полтора-два миллиарда!). Хотя, честно говоря, все специалисты сомневаются в точности этой цифры – тоннель длиннее моста, должен состоять не менее чем из трех ниток, подземные работы значительно дороже наземных, количество строительных материалов, срок строительства и затраты на оплату труда наверняка будут значительно больше. Специалисты-строители по моей просьбе сделали прикидочные оценки реальной стоимости тоннеля по его проекту и получили гигантскую цифру в четыре миллиарда долларов.

В-третьих, по словам Николая Глухова, тоннель не зависит от состояния дна Керченского пролива, главного препятствия для моста, ибо, как и тоннель под Ла-Маншем, пролегает глубже всех илов, на глубине от 70 до 85 метров, где залегают материковые грунты.

В-четвертых, тоннель не зависит от керченской погоды, второго по значению препятствия для моста. В-пятых, не ставит под угрозу экологию пролива. Он не повлияет ни на пути миграции и места нереста рыб, ни на благополучие популяции керченских и кубанских птиц.

Евразийская транспортная магистраль. Схема Николая Глухова
Евразийская транспортная магистраль. Схема Николая Глухова

Проект, предложенный НПФ «ЭСПО», состоял в сооружении двух транспортных и одного сервисного тоннелей между ними от крымского берега на кубанскую косу Чушка длиной до восьми километров, однако дополнительные исследования показали, что любое строительство долгосрочных объектов на неустойчивых илах косы Чушка очень рискованно. Пришли к выводу, что нужно искать другую точку выхода тоннеля на кубанском берегу. Специалисты НПФ «ЭСПО» и ученые тогдашней Крымской национальной академии природоохранного и курортного строительства (ныне «Строительная академия Крымского федерального университета») разработали новые проектные предложения тоннеля теперь уже длиной около 15-ти километров с выходом на твердом кубанском берегу, а не на косе. Как оказалось, проект в таком варианте, несмотря на удлинение тоннеля практически в два раза, имеет свои преимущества.

Во-первых, он создает длинный (до 20 километров) участок прямолинейного железнодорожного пути, на котором поезда под землей смогут развивать скорость до 140 километров в час. Во-вторых, это устраняет необходимость использования длинного участка старых, опасных железнодорожных путей по косе. В-третьих, новая трасса дает возможность отклониться от вулканического разлома земной коры на мысе Фонарь, что делает проект целиком безопасным. Тогда все оптимистически говорили, что если этому проекту суждено осуществиться, то Украина и Россия рано или поздно будут иметь объект, подобный Евротоннелю под Ла-Маншем.

Впрочем, история пошла другим путем, проект тоннеля, если верить сообщениям из России, также рассматривался правительством, однако преимущество отдано все же проекту моста. Хозяин – барин! Об этом новом проекте наш разговор еще впереди…

(Окончание следует)

Артур Воронин, экономический обозреватель

Взгляды, изложенные в рубрике «Мнение», передают точку зрения самих авторов и не обязательно отражают позицию редакции

В ДРУГИХ СМИ




Recommended

XS
SM
MD
LG